查看内置 Dashboard
Grafana for WizTelemetry 扩展组件内置了多个 Grafana Dashboard 模板,可供直接查询 Kubernetes 和 KubeSphere 的监控数据,而无需自行配置 Grafana Dashboard。
操作步骤
-
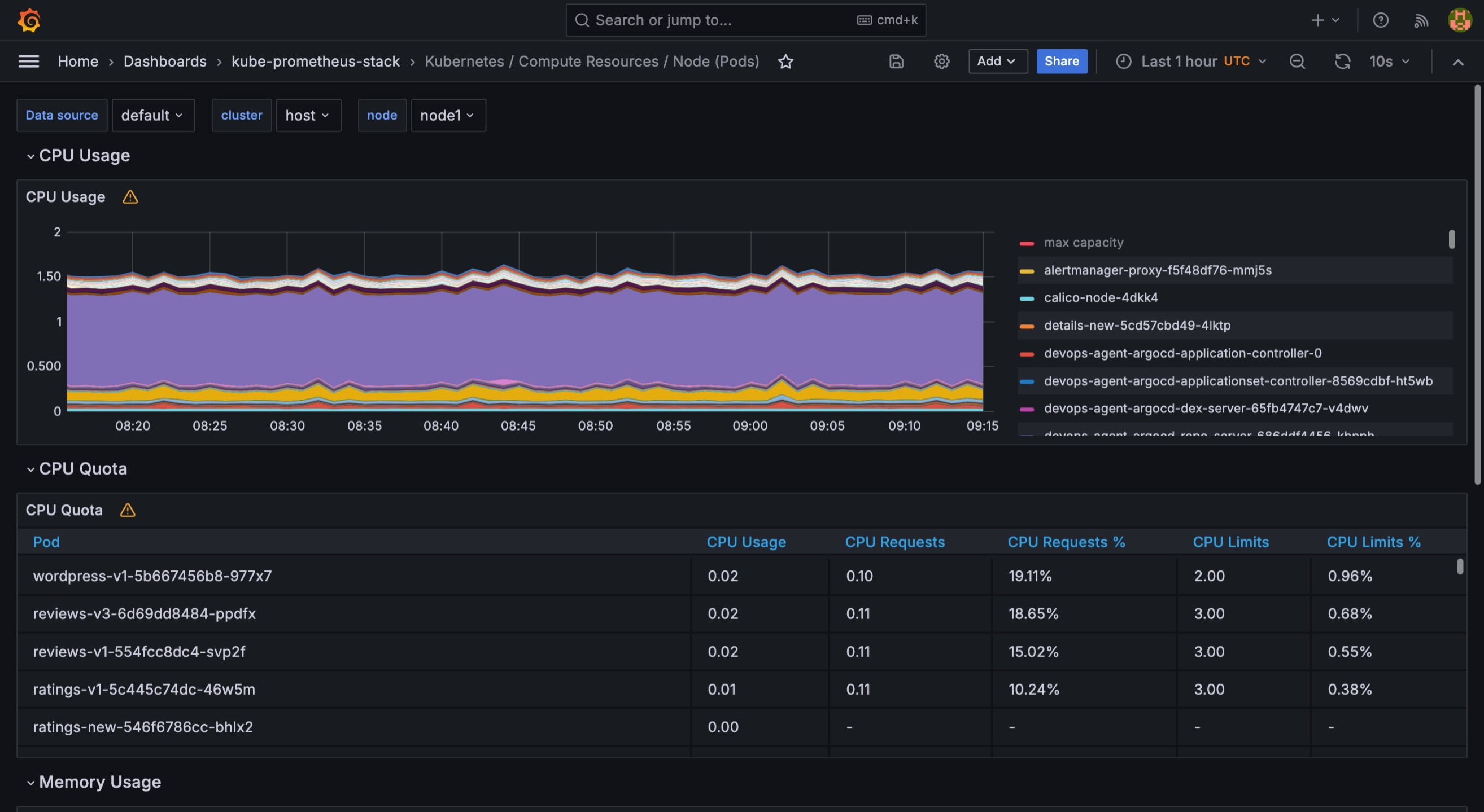
登录 Grafana 控制台后,点击左侧导航栏的 Dashboards,查看所有内置的 Dashboard 模板。包含 kube-prometheus-stack, whizard-loki, whizard-monitoring 等目录。
目录 模板介绍 kube-prometheus-stack
可视化 Kubernetes 的监控数据。
whizard-loki
可视化存储到 Loki 的 KubeSphere 日志、审计、事件及通知历史。
whizard-monitoring
适配 Whizard 与 KubeSphere 后的多集群监控。
注意 -
安装 WizTelemetry 监控扩展组件后,kube-prometheus-stack 和 whizard-monitoring 中的 Dashboard 才会显示监控数据。
-
若要 whizard-loki 中的 Dashboard 显示监控数据,请参阅 Grafana Loki for WizTelemetry。
-
-
点击目录中的 Dashboard 模板,查看对应指标的监控数据。

-
点击上方的 data source、cluster、node,可选择查看指定数据源、集群和节点的相关数据。
-
点击右上角的
,设置数据展示的时间范围,支持自定义时间段。 -
点击右上角的
,刷新看板上的数据。点击设置数据自动刷新的时间间隔。
-
点击每个 Panel 右上角的
,可对指定 Panel 进行独立查看、编辑、分享、检查、删除等操作。
说明 有关 Dashboard 的更多信息,请参阅 Grafana 官方文档。